简介: 目前麒麟系统初步完成功能上的建设,进入到推广阶段,随着推广的逐步深入,对接口性能的优化级必须提高。通过对比已有的SkyWalking与Elastic APM之后,发现Elastic APM更胜一筹。
Elastic APM,用于实时监控软件服务和应用程序的各项性能指标,如:请求访问的各项指标、访问耗时、数据库查询、缓存调用、外部 HTTP 请求等。便于测试后端人员快速排查和修复各种性能问题.
目前已经进行汉化处理 参考链接:
1.1 Elastic APM 背景信息
1.1.1 优势
- 1、了解服务的时间花在什么上,以及它崩溃的原因。
- 2、了解服务如何相互交互,以及它的可视化瓶颈。
- 3、主动发现并修复性能瓶颈和错误。
- 4、度量指标(比如Java JVM和Go Runtime的指标)
- 5、在浏览器中跟踪终端用户链路。
1.1.2 对比SkyWalking与Elastic APM
| 对比项 | Elastic APM | SkyWalking |
|---|---|---|
| 支持的语言 | Java | Java |
| . NET | . NET Core | |
| NodeJS | NodeJS | |
| Python | PHP | |
| Ruby | Go | |
| Javascript | ||
| Go | ||
| 是否支持tracing | 是 | 否 |
| 支持的存储 | Elasticsearch | ElasticSearch、H2和MySQL |
| UI丰富度 | 高。相比SkyWalking,Elastic APM能够在UI中进行复杂的查询和过滤。 | 高。相比Elastic APM,SkyWalking能够提供服务间的拓扑图。 |
| Agent易用性(代码侵入性) | Java、. NET Core和NodeJS部分开源库无需侵入代码自动装配(instrument)。 | Java、. NET Core和NodeJS部分开源库无需侵入代码自动装配,不支持的无法使用。 |
| Python、Ruby、Javascript和Go部分开源库提供SDK手动装配。 | Go和PHP提供SDK手动装配。 | |
| 对于不支持的库或框架,也能通过Public API采集Agent数据。 | ||
| 查询能力 | 能在Kibana APM UI中,查询或过滤任意APM信息。 | 仅支持查询TraceId和Endpoint name。 |
| 告警 | 支持 | 支持 |
| JVM监控 | 支持 | 支持 |
| Go Runtime监控 | 支持 | 不支持 |
| 收集错误和异常 | 支持 | 不支持 |
| 全面可观测性 | 支持。Elastic Stack已经提供了日志及指标监控的完备解决方案,再结合APM,您可以搭建全面的可观测性系统。 | 不支持 |
1.2 APM相关组件
应用程序性能管理(Application Performance Managemen)简称 APM。 Elastic APM 由4个组件组成:APM 代理、APM 服务端、Elasticsearch 和 Kibana。
- APM Agent : 以应用程序库的形式提供,负责收集应用运行时的性能监控数据和错误数据,短时间缓存后发送APM Server。
- APM Server : 一个独立的组件,负责接收APM Agent中发送的性能监控数据。验证并处理完数据后,会转存储到Elasticsearch中,之后就可以在Kibana APM 应用中查看性能监控数据了。
- Elasticsearch : 用于存储应用性能监控数据并提供聚合功能。
- Kibana APM app : 可视化查看APM性能监控数据,有助于找到性能瓶颈。
1.3 架构及数据模型
APM Agent采集器从其监测的应用程序中收集不同类型的信息和数据,这些被称为事件。事件支持的类型包括Spans、Transaction、Errors和Metrics。
1.3.1 Elastic APM事件
- Span(跨度):Span包含一次操作过程中代码执行路径的信息。它从操作的开始到结束进行度量,并且可以与其他Span具有父/子关系。
- Transaction(事务):Transaction是一种特殊的Span,具有与之关联的其他属性。它描述了Elastic APM Agent捕获的最高级别事件,比如一次请求、一次批处理任务等。
- Error(错误):Error事件至少包含错误发生的原始异常或创建的日志的信息。
- Metric(度量):APM Agent 自动获取基本的主机级别指标,包括系统和进程级别的CPU和内存指标。也可以获取特定于代理的指标,例如Java Agent中的JVM指标和Go Agent中的Go运行时指标。
1.4 使用实践
1.4.1 安装步骤
// todo
1.4.2 查看APM中包含的所有服务

1.4.3 多次调用应用接口,即可查看到应用性能信息
以kylin-pre-social事务服务为例,服务信息如下图(每项服务都具有类似的布局)

1.4.4 打开某个事物(Transaction)查看详情,可以看到连SQL执行耗时信息

1.4.5 打开执行查询的Span查看详情,SQL语句也已经收集

1.4.6 查询依赖调用的的微服务链路
- 如下依赖了kylin-pre-crmproject、kylin-pre-supplier、kylin-pre-entry服务
- 社保SocStaffIncreaseRecordController#submitIncreaseRecord调用链路图

- 点击依赖的kylin-pre-crmproject详情

- 点击依赖的kylin-pre-suppliert详情

1.4.7 服务异常跟踪
点击错误tab进行切换,可以看到目前社保(social)目前收集到的错误系信息的统计

- 点击查看对应的异常堆栈追溯信息

- 点击元数据可以通过http.response.headers. Insignia:p_927938471752896512查看整个链路的日志标识

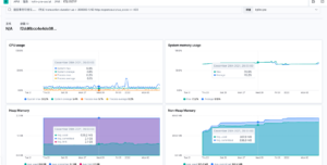
1.4.8 主机的度量信息,CPU、内存、JVM信息都有,以后性能调优的时候可以看看

1.5 总结
Elastic APM 完全可以取代SkyWalking来做分布式请求链路追踪,并且提供了数据库及缓存调用时长的统计,还可以用来实时监控应用性能信息及度量指标,连错误日志也收集。相比下Elastic APM更加性能监控更为强大.
1.6 Elastic APM 应用性能监控分析及使用
目前麒麟系统初步完成功能上的建设,进入到推广阶段,对接口性能的优化需要提高。对比已有的SkyWalking与Elastic APM之后,Elastic APM更胜一筹。目前pre环境已经搭建好了Elastic APM,大家可以先熟悉下,后续生产环境上的SkyWalking将会下掉,用Elastic APM进行替代。
1.7 Elastic APM 功能
- 1、了解服务的时间花在什么上,以及它崩溃的原因。
- 2、了解服务如何相互交互,以及它的可视化瓶颈。
- 3、主动发现并修复性能瓶颈和错误。
- 4、度量指标(比如Java JVM和Go Runtime的指标)
- 5、在浏览器中跟踪终端用户链路。